nginx web server

@nginxorg

News about nginx (engine x) - a high performance free open source web server powering busiest sites on the Internet. For NGINX Inc. news please check

Moscow / San Francisco
ಜೂನ್ 2011 ಸಮಯದಲ್ಲಿ ಸೇರಿದ್ದಾರೆ

@nginxorg ತಡೆಹಿಡಿಯಲಾಗಿದೆ

ನೀವು ಖಚಿತವಾಗಿಯೂ ಈ ಟ್ವೀಟ್‌ಗಳನ್ನು ನೋಡಲು ಬಯಸುವಿರಾ? ಟ್ವೀಟ್‌ಗಳನ್ನು ನೋಡುವುದು @nginxorg ಅವರನ್ನು ತಡೆತೆರವುಗೊಳಿಸುವುದಿಲ್ಲ.

  1. ಫೆಬ್ರ 1

    NGINX 1.10.3 released: this stable branch version includes multiple bugfixes. See changelog:

  2. ಜನ 24

    NGINX 1.11.9 released today: Bugfixes: CPU usage with stream, in ssl_verify_client, keepalive, sendfile, aio_write

  3. ಜನ 23
  4. ಜನ 20

    agents and analyzer watch certificate details. You will know if something is wrong or a cert is expiring soon.

  5. ಜನ 19

    Our own team runs NGINX Amplify in the infrastructure. See what our engineers find the most useful:

  6. ಜನ 16

    See how easily manages SSL certificates and improves security with NGINX Plus:

  7. ಜನ 12

    Set up alerts for abnormal behavior (4xx, 5xx errors) and get proactively notified.

  8. ಜನ 3

    is the Web Server of the Year for the 7th year in a row

  9. ಡಿಸೆಂ 27,2016

    NGINX 1.11.8 released today: JSON escaping for log_format, absolute_redirect, client certs in stream, and more:

  10. ಡಿಸೆಂ 20,2016

    Send logs for analysis directly to agent via syslog. No files needed now. See docs:

  11. ಡಿಸೆಂ 19,2016

    New in 1.11.7: new _ variables, non-cacheable maps with "volatile" parameter, bugfixes, etc.

  12. ಡಿಸೆಂ 16,2016

    Dynamic Modules: how it works — technical talk by core engineer presented at

  13. ಡಿಸೆಂ 14,2016

    You can see live status of monitoring and configuration analysis service here:

  14. ಡಿಸೆಂ 12,2016

    Improve application monitoring with custom dashboards and filters. Learn more about NGINX Amplify:

  15. ಡಿಸೆಂ 8,2016

    New features in NGINX Amplify Web UI: Copy a graph to another dashboard.

  16. ಡಿಸೆಂ 2,2016

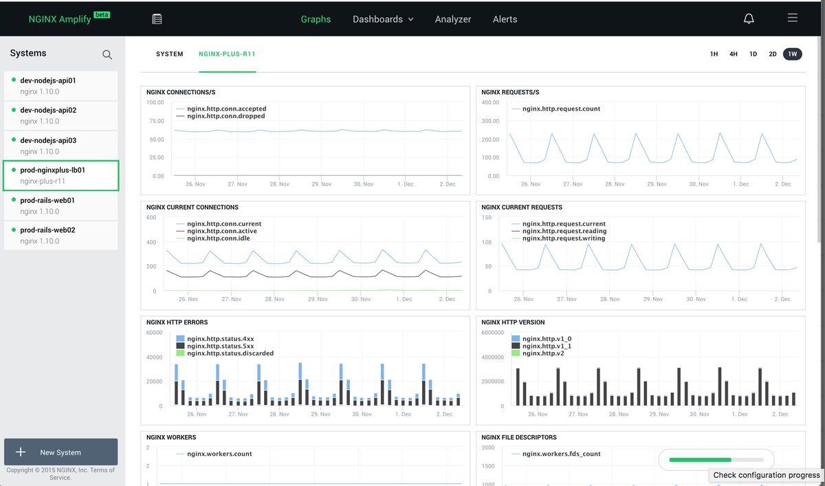
    Here's a sneak peek from the new Graphs page in NGINX Amplify.

  17. ನವೆಂ 21,2016

    Do you have proper security configured on your stats endpoints in ? Use configuration report to check automatically.

  18. ನವೆಂ 17,2016
  19. ನವೆಂ 15,2016

    NGINX 1.11.6 released today: proxy_cache_max_range_offset, variables in proxy_method, changes in , mail, etc

  20. ನವೆಂ 10,2016

    new setup for our amplify dashboards. Great tool

ಲೋಡಿಂಗ್ ಸಮಯ ಸ್ವಲ್ಪ ತೆಗೆದುಕೊಳ್ಳುತ್ತಿರುವಂತೆನಿಸುತ್ತದೆ.

Twitter ಸಾಮರ್ಥ್ಯ ಮೀರಿರಬಹುದು ಅಥವಾ ಕ್ಷಣಿಕವಾದ ತೊಂದರೆಯನ್ನು ಅನುಭವಿಸುತ್ತಿರಬಹುದು. ಮತ್ತೆ ಪ್ರಯತ್ನಿಸಿ ಅಥವಾ ಹೆಚ್ಚಿನ ಮಾಹಿತಿಗೆ Twitter ಸ್ಥಿತಿಗೆ ಭೇಟಿ ನೀಡಿ.

    ಇದನ್ನೂ ಸಹ ನೀವು ಇಷ್ಟಪಡಬಹುದು

    ·